UGC Analytics
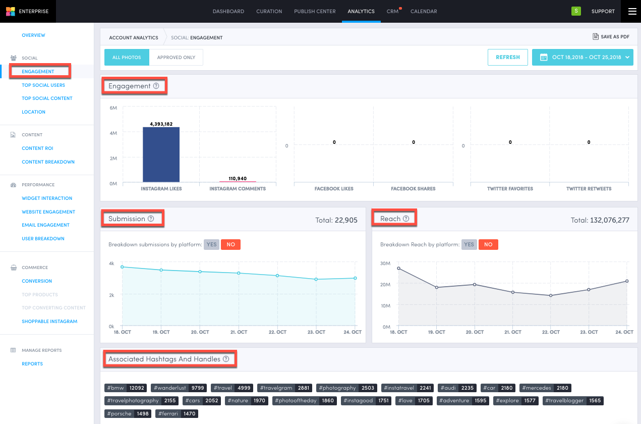
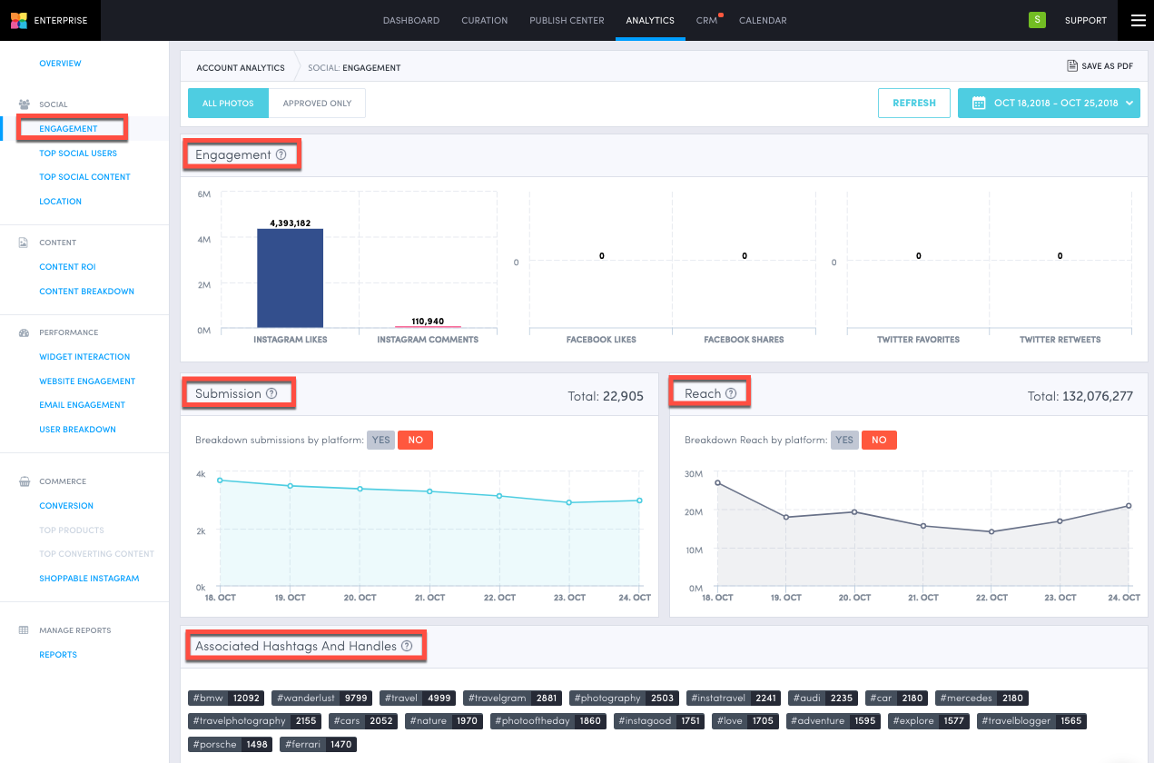
Engagement
Engagement: Summary of the amount of likes, comments, shares, reposts, and favorites your collected content has received on each platform
Submission: Breakdown of the amount of collected content from all platforms, with the option of breaking down submissions by platform
Reach: Number of impression generated by the amount of collected content, with the option of breaking down reach by platform
Associated Hashtags And Handles: Most used hashtags and handles associated with your collected content

Top Social Users
Top Influencer: Profile with the highest number of followers, posting about you at least once during the set period
Top Evangelist: Profile that has submitted the most content hashtagging/mentioning your brand during the set period
With these user handles, you will be able to do the following:
Click the "View Submissions" button which will bring you to the user handle's content breakdown
Click the "Add To CRM" button which will add the user handle to your social CRM
Click the "View Full List" button which will bring you to the user breakdown, showing you the full list of influencers/evangelists

Top Social Content
Top Instagram Engaged Content: Content that is performing the best on Instagram based on likes and comments
Top X (formerly Twitter) Engaged Content: Content that is performing the best on X (formerly Twitter) based on favorites and reposts.
Top Facebook Engaged Content: Content that is performing the best on Facebook based on likes, comments, and shares

Location
Top Submission Locations: A list of cities and a map from where users, only with enabled location, are submitting the most content

Do you have feedback or more questions? You can contact us through our Emplifi Customer Center.